什么是Raydium交易所?Raydium使用全教程
Raydium 是 Solana 上第一个使用 AMM 的 DEX,广泛支持各种代币的交易对,并具有良好的流动性。过去一年随着 Solana 生态的成长,以及和 pump.fun 的合作,Raydium 一跃成为 Solana 上最大的 DEX 之一。本文将详细介绍Raydium 的运作机制、团队背景、代币经济和协议特色,并从数据资料分析Raydium 的发展现况,讨论其在Solana 生态中扮演的角色,还有pump.fun 和迷因币热潮带来的影响。

什么是Raydium交易所?项目简介
Raydium是首个基于Solana区块链构建的去中心化自动化做市商(AMM),用于Raydium DEX。AMM平台允许用户进行交易、交换和提供流动性,以赚取数字资产回报。该协议利用Serum作为其交换系统,并获得更大的流动性。与基于Solana的所有协议一样,Raydium利用了区块链的速度和承载力。对于新手来说,自动做市商(AMM)是数字市场中用来决定资产买卖价格的指数或协议。
Raydium 是一个在Solana 上采用AMM 的去中心化交易所(DEX),初期透过整合Serum (Solana 上的去中心化交易平台,现为Openbook) 的订单簿系统和设置无许可池(Permissionless Pools),广泛替Solana 生态的代币提供流动性,为用户带来更灵活和流畅的交易体验。目前,Raydium 已经关闭订单簿功能,并提供三种不同类型的流动性池,各自收取的费用如下表所示:

(图 1、Raydium 不同流动性池的收费标准,来源:Radyium: King of Solana DeFi)
标准 AMM 池 (AMM v4)
即为早期的混合式AMM,和Uniswap v2 一样按照k = x* y (k 为固定值,x 和y 分别代表流动性池中两种代币各自的价格) 的公式运作,流动性覆盖的价格范围为0 到∞ 。创建时需要花费 0.4 SOL 在 Openbook 上建立市场 ID,而流动性池中的闲置资金早期会为 Openbook 的订单簿系统提供流动性。恒定乘积流动性池 (Constant Product Market Maker,简称 CPMM)
于 Raydium v3 中推出,运作机制和 AMM v4 一样,差别在于 AMM v4 的交易手续费固定为 0.25%,CPMM 则有 4%、2%、1% 和 0.25% 四种级别可以选择。此外,创建 CPMM 时无需另外在 Openbook 上建立 ID,费用更加便宜,且支援 Solana 最新的代币标准 Token-2022。集中流动性池 (Concentrated Liquidity Market Maker,简称 CLMM)
CPMM 的变体,允许流动性提供者在特定价格区间提供流动性,而不是全价格覆盖,有更好的资本使用效率,并有多个手续费级别可以选择。
而在今年初,Raydium 和 pump.fun 合作,为达到 69k 市值的迷因币自动创建流动性池,带动了 Raydium 交易量的大幅成长,目前交易量已占 Solana 整体生态的 97%。
团队背景
Raydium 由AlphaRay 为首的匿名团队组成,其专业原为商品算法交易,2017 年转而投入于加密货币做市领域,2020 年深入研究DeFi 后认为需要利用订单簿AMM 来聚合流动性,因此便集合了一群以交易背景为主的核心团队创建Raydium,主要负责总体战略、运营、产品方向和业务发展的职务。
Raydium 其他团队成员也都采用「Ray」作为名字的后缀,包括技术总监兼开发团队负责人XRay,在传统和加密货币市场具有8 年的交易和低延迟架构设计经验;市场营销负责人GammaRay,曾在一家行业内领先的数据分析和市场研究公司工作,负责提高客户参与度市场传销;订单簿AMM 的核心开发人员StingRay,曾在汽车自动驾驶系统公司的核心部门工作,有丰富的操作系统和交易系统开发经验。
整体而言,Raydium 团队在传统和加密市场中的做市、套利和高频交易等方面有丰富的行业经验,他们在算法交易、营销、交易系统、智能合约开发和数学方面的多元化背景对Raydium 的成长和创新至关重要。
融资情况
根据 Raydium 的官方信息,项目方有将 6% 的代币分配给早期投资者,然而团队并未公开披露任何关于融资的真正情况。
Raydium 的发展历程
早期
Raydium 于2021 推出,早期采用混合式的AMM 模型,流动性池中的闲置资金会自动在Serum 的订单簿系统中下单以提供足够的流动性,允许用户除了直接和AMM 池交换代币外,亦可以在Serum 放置限价单进行更灵活的交易操作。 Raydium 透过这样的设计,让使用者可以在AMM 和订单簿之间自由切换偏好的交易方式,并凭借Solana 网路的高吞吐量和低交易成本,实现更快速且便宜的去中心化交易体验,是DeFi 中第一个支持订单簿功能的混合式AMM。
此外,除了项目方创建的流动性池外,Raydium 亦引入了无许可池(Persmissionless Pools),任何人都可以替各种SPL 代币建立流动性池,并自定义初始价格、交易手续费、初始流动性等参数,实现更多样化的交易环境和市场配置,为Solana 生态系中的代币提供更多流动性支持,进一步扩大Raydium 的应用场景。这些创新也让 Raydium 和其他产品做出差异化,并在早期取得了初步的成功。
中期
而后,随着 FTX 的破产,Serum 分叉成 Openbook,Raydium 也将流动性池迁移过去。 2023 年,Solana 爆发迷因币热潮,Raydium 的池子数量在短时间内遽增,其基础设施不足以应付相关活动的大量增长,尤其迷因币属于长尾市场,其高波动的性质并不适用于Openbook 的订单簿系统。原因在于若要在订单簿系统中为迷因币提供足够的流动性,必须在广泛的价格区间中事先设置足够多的订单,但没有人可以知道迷因币最终的交易价格是多少,导致Raydium的AMM 难以在Openbook 上进行被动做市。再者,Raydium 的 AMM 在一开始的设计中最多仅考虑到五至六个小数位的代币资产,而迷因币的价格动辄便是十几个小数位,容易造成系统的混乱和负担。 (长尾市场:泛指包含大量小众需求的市场,意即在该市场中,每个产品的需求量相对较小,但所有产品加起来的总需求量却足以比肩热门产品的市场。在此处指的是单个迷因币的需求并不如BTC、ETH、SOL 等热门代币的单一市场,但整体迷因币市场的需求却可以与其匹敌。)
有鉴于产品的使用场景已经超出原来的需求,Raydium 停止了和Openbook 共享流动性的功能,并推出Raydium V3,不仅优化了使用者介面,也降低了使用者创建池子的费用,为用户带来更快、更顺畅的交易体验。
近期
2024 年 1 月,迷因币 lauchpad 平台 泵乐 上线,并与Raydium 达成合作,只需花费0.02 SOL便能一键发射迷因币,且只要代币市值达到69k 美元,便会自动在Raydium 建立流动性池,存入12k 美元的初始流动性并烧毁。由于在pump.fun 发币的流程相当简易,成本也很低廉,加上公平发射的机制,有效了防止代币发行团队跑路的情况发生,因此短时间内便吸引大量玩家入场,随之带动Raydium 交易量的大幅成长,我们将在后续的章节中详细阐述pump.fun 对Raydium 带来的影响。
代币经济

(图 2、RAY 的分配比例,来源:Raydium Docs)
Raydium 的原生代币为RAY,于2021 年TGE,上图为代币的分配比例,可以看到RAY 的总量为555,000,000,34% 用于挖矿储备、30% 用于生态发展、20% 给团队、8% 用于流动性,剩余则分配给社区、投资者和顾问,其中团队和投资者的份额(占总量的25.9%) 在TGE 后的前12 个月完全锁仓,并于接下来的13-36 个月线性解锁,团队也会将12% 的手续费收入用于回购RAY。
RAY 的持有者可以参与 Raydium 的治理投票,也能够透过质押获得更多的 RAY 作为收益,目前 APR 为 4.45%。在早期,持有一定数量的 RAY 还可以参加 Raydium 的 Lauchpad 计画 Acceleraytor,获得参与 IDO 的机会。虽然目前 Acceleraytor 计画已经终止,团队也声明不会再推出,但并不排除未来会有更多对 RAY 的赋能。
根据 Coinmarket 的数据显示,目前 RAY 在市场上的流通量在截稿前为 263,850,025,流通率为 47.5%,价格为 4.2 美元,市值为 13.5 亿美元。价格最高点曾来到 16.93 美元 (2021/09/13),最低点为 0.13 美元 (2022/12/30)。
发展概况
Raydium 于2021 年便上线,至今已发展三年多的时间,接下来将从数据面来一窥Raydium 现阶段的发展状况,和它在Solana 生态所扮演的角色,以及和pump.fun 的合作对Raydium 有何助益。
Raydium 在 Solana 生态中的定位

(图 3、各个公链的 TVL 在整体市场的占比,来源:DefiLlama)
首先,Solana 在过去一年来无疑是成长速度最快的公链,TVL 从去年11 月的427M 增长至截稿前的6.7B,占整体加密市场的7.04%,仅次于Ethereum (55.95%) 和Tron (7.09%)。而在 TVL 前五名的公链中,Solana 在每日活跃地址数、每日交易量和 DEX 交易量等关键指标也都处于领先的位置。

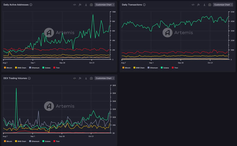
(图 4、TVL 前五名公链的每日活跃地址数、每日交易量和 DEX 交易量,来源:Artemis)
Solana 用户和交易量的增长很大一部分要归功于去年从WIF 和BONK 开启的迷因币热潮,而后续Pump.fun 的上线更是为迷因币玩家提供了一个更方便和安全的交易环境,加上低廉的交易成本和高TPS,因而使Solana 成为最受迷因币玩家喜爱的游乐场,并带动整体生态的成长。 Raydium 也受益于和 pump.fun 的合作,超越 Orca 成为 Solana 上最大的 DEX,占有 61% 的市场份额。

(图 5、Solana DEX 的市场份额,来源:Dune)
Raydium 的无许可池允许任何人都可以建立流动性池,并有CPMM 和CLMM 两种不同的AMM 和多个手续费级别可供选择,能够广泛满足不同类型代币的需求,提供更好的价值发现,因而吸引了大量项目方和用户在此部署池子,其聚合的流动性已达市场的68%。
良好的流动性代表足够的交易深度,可以提高资本的使用效率,并减少交易滑点和成本,进而吸引更多用户和资金,进一步提高流动性,形成一个正向循环。从图 6 和 图 7 可以发现 Raydium 不论是在每日交易量或活跃地址数,都遥遥领先于其他 DEX,可见其在 Solana 生态的重要性。

(图 6、Solana DEX 的每日交易量和过去 90天的 TVL,来源:Dune)

(图 7、Solana DEX 的每日活跃地址,来源:Artemis)
Raydium 的交易组成
根据图6, 在2024 年以前,Solana 上大部分的交易都出现在Orca 上,然而自2024 年开始,Raydium 的市场份额开始大幅增加,从图8 也可以看到Raydium 上的交易量和过去相比有非常明显的增长。

(图 8、Raydium 每月交易量,来源:Raydium Analytics)
根据图 9 的数据,在 Raydium 上交易的代币种类中,原生代币为最大宗,但从一月开始可以发现迷因币的交易权重大幅增加,这无疑是 泵乐 所带来的助益。根据 pump.fun 的玩法,任何在 pump.fun 市值达到 69k 的迷因币,Raydium 会自动为其创建池子,并存入 12k 作为初始流动性。因此,只要从 pump.fun 出来的迷因币具有一定的热度,Raydium 便可以自动吃到其交易量所带来的收益。

(图 9、在 Raydium 交易的代币种类比例,来源:Raydium Analytics)
然而,根据图五,作为初始发射平台的 pump.fun 在整体交易量仅占 5.2%,和 Raydium 的 61% 相比有蛮大一段差距。按理说,在pump.fun 交易的迷因币种类和数量绝对比Raydium 还要多,而Solana 交易量的增长又是由这一波迷因币热潮所带起,为何两者的交易量如此悬殊?主要有两点原因:
1.过渡到 Raydium 迷因币较受欢迎

(图 10、从 pump.fun 发射的迷因币在 pump.fun 和 Raydium 的交易量比较,来源:Dune)
观察图 10 中的两张图表可以发现,从 pump.fun 发射的迷因币,有将近 85% 的交易量是在 Raydium 上,pump.fun 仅占 15%。造成此现象的因素在于能够从pump.fun 转移至Raydium 的迷因币市值至少都超过69k,代表其热度高,较能够引起社区共鸣,因此才可以通过第一层筛选并在Raydium 建立自己的流动性池。此时,可以在 Raydium 上交易的迷因币通常就已经不是什么劣质币,虽然因为市值还很小,有恶意控盘的风险,但基本上能留下的代币大多具有一定的叙事能力。

(图 11、热门的迷因币列表,来源:GMGN)
在 Raydium 上,不论是资金体量或是用户数量都比 pump.fun 高出许多,市场更加庞大,所以参与交易的金额也更多。从图九GMGN 的面板便可以发现,热门的迷因币在短时间内的交易量动辙就是上百万美元起跳,而叙事优秀和有稳固社群共识的迷因币甚至可以突破更高的市值,像是POPCAT (1.5B)、GOAT (746M)、MOONDENG (218M) 等等。
因此,虽然可以过渡至Raydium 的迷因币并不多,但由于面对更大的市场,加上少数优秀的迷因币有能力吸引大量的交易者,造成Raydium 在pump.fun 原生迷因币的交易量比pump.fun 高出许多。
2.迷因币并不是 Raydium 交易量的主要币种
迷因币潜在的惊人收益吸引大量的新用户和资金进入 Solana,进而带动整体生态的蓬勃发展,而不仅只是局限于迷因币领域而已。尤其去年Solana 流动性质押协议龙头Jito 发放大额空投予其忠实用户,因此有不少人在玩迷因币的同时,亦积极参与Solana 生态中其他当时尚未发币的项目如Marginfi、Kamino、Magice Eden、Backpack 等等。

(图 12、Radium 不同代币种类的每月交易量,来源:Raydium Analytics)
而这些活动会创造更多代币兑换的需求,尤其是 Solana 的原生代币 SOL。因此,从图12 可以看到原生代币的交易量大幅成长,也可以在图七发现其交易比例不断攀升,由此可见相比于迷因币本身带来的交易量,Raydium 更受惠于Solana生态整体的繁荣。
Raydium 的收入

(图 13、Raydium 收取的手续费,来源:Raydium Analytics)

(图 14、Raydium 财库余额,来源:Raydium Analytics)

(图 15、RAY 的回购数量 ,来源:Raydium Analytics)
到截稿 (11/7) 为止,Raydium 收取的手续费总量已达 95M,财库余额 2.5M,一年增长 55 倍,RAY 的回购数量也已达到 40M,价值 200M 美金。
连接钱包到Raydium
首先,你必须先拥有一个支援Solana 公链的钱包,本文以Solana 上最早的网页钱包Sollet 来做范例。 (不知道如何创建Sollet 钱包的读者可以看这里)

点击「LAUNCH APP」进入Raydium。

选择画面右上角的「Connect」来连结钱包。

选择「Sollet」,或是你有上列其他的钱包也可以。

此会跳出一个Sollet 的视窗,要求你输入钱包的密码。

输入完后会要求你确认跟Raydium 连接,按下「CONNECT」。

右上角若看到显示出地址,就代表连接完成啰!
连接完成后要注意,刚刚跳出的Sollet 视窗不要关掉,让他保持在后台。

进行Swap
Swap 是Raydium 最基本的功能,可以把A 代币兑换成B 代币。
以下笔者以将SOL 兑换成RAY 做示范:

上方红框选择SOL 跟要兑换的数量,下方红框选择RAY,选择后就会自动根据当下的价格,跳出可以兑换的数量。
下方的Price Impact 在兑换的时候要注意一下,有时候如果该代币的流动性不足,会造成滑价发生(简单来说就是会变贵,换到的代币变少),现在0% 就是流动性足够,不会有这个问题。
都设定好按下「Swap」。

按下「APPROVE」后,画面左下角会显示传输中,大概几秒钟就会完成了。

接着在钱包中就可以看到兑换的RAY 啰,如果没有显示,可以按右上角红框处的图示刷新。
Farm & Fusion(流动性挖矿)
首先,在Raydium 上有两个地方可以提供流动性,一个是「Farm」的页面,一个是「Fusion」的页面。 Farm 为持续性的池子,而Fusion 多是刚上新币时,为了增加流动性而新增的池子,通常刚上的币会有不错的利息,但币本身的价格波动也比较大,需要多多留意。
Farm 跟Fusion 提供流动性的方式是一样的,因此这边一起说明,这边以Farm 的RAY-SRM LP 为例。
添加流动性
所谓的添加流动性,指的就是把我们的代币放进池子内抵押,我们就可以得到LP 代币,再把LP 拿去抵押,就可以获得奖励。

上方选择RAY,下方选择SRM。
只要在上方填入RAY 的数量,下方就会显示出对应需要的SRM 数量。
填好后按下「Supply」。

这时Sollet 会再跳出确认视窗,按下「APPROVE」。

等左下角出现这个就是完成啦!

到Farm 的页面找到RAY-SRM LP 并把它点开。

按下「Stake LP」。

输入要Stake 的数量后按下「Confirm」,并在跳出的Sollet 视窗点击「APPROVE」。

就可以看到成功抵押进去啰!过一下子PENDING RAY REWARD 就会显示目前有多少奖励,按下「Harvest」就可以进行领取。
解除流通性
如果今天不想继续进行流动性挖矿了,该怎么做呢?首先我们要解除LP 代币的抵押,再将LP 代币换回原先的RAY & SRM。

按下红框处的「-」。

输入要解除的数量,并按下「Confirm」,再按下跳出的Sollet 视窗上的「APPROVE」。

接着到Liquidity 的页面往下拉,就可以看到Your Liquidity,这边显示的是你目前所持有的LP,点选RAY-SRM。

点击「Remove」。

输入要解除的数量并按下「Confirm」,再按下跳出的Sollet 视窗上的「APPROVE」。
完成后就顺利拿回代币啰!
Stake RAY
Staking 这个页面可以质押Raydium 平台的代币RAY,并获得奖励。
添加Stake

在Staking 的页面下找到RAY 并点开。

按下「Stake RAY」。

输入要质押的数量后按下「Confirm」,再按下跳出的Sollet 视窗上的「APPROVE」。

完成后就可以看到成功质押啰!
解除Stake
如果不想质押RAY 了,该怎么做呢?

在质押的页面按下红框处的「-」。

输入要解除的数量后按下「Confirm」,再按下跳出的Sollet 视窗上的「APPROVE」。
完成后就可以拿回RAY 啰!
Acceleraytor(IDO 初次代币发行)

关于Raydium 上的IDO,近期由之前的人人有奖平分制,改成乐透制,主要的规则是根据Stake RAY 的数量与时间来决定Tickets 的数量,这次刚结束的SLRS IDO 的规则为:
- 质押RAY 7 天以上,每100 RAY 可以拿1 Ticket,最高可以拿到5 Tickets。
- 质押RAY 30 天以上,每50 RAY 可以额外再拿1 Ticket,最高可以拿到5 Tickets,并且每1000 RAY 可以再额外得到1 Ticket。
- 每张票的份额为50 USDC。
举例来说,假设桑吉目前质押了1000 RAY 并质押了30 天,他将可以拿到质押7 天的5 张Tickets 与质押30 天的5 张Tickets,再加上1000 RAY 可以再额外得到1 Ticket ,他总共可以得到11 张Tickets。
只要符合以上质押的条件,就可以在指定时间内,选择你要认购的Tickets 数并将相对应的USDC 打进去,等时间一到就会显示出Winning Tickets 的数量,并可将没有中奖的USDC赎回。如果有得到Winning Tickets 就可以在指定时间将中奖的代币赎回。
以上是上期的IDO 规则,由于目前每次IDO 的规则都不尽相同,推出的时间也不一定,建议有兴趣的读者务必追踪Raydium 的官方Telegram,才能在第一时间得到公布的资讯。
Raydium 目前身为Solana 生态系上交易量最大的AMM 平台,再加上举办IDO 的功能,让许多人开始关注这个平台,许多人期许着它会是下一个对标以太坊上的Uniswap 或是币安智能链上的Pancakeswap 的项目,但依然不能忽视它的风险,不论是参与流动性挖矿还是IDO,大部分都必须持有RAY 代币或是刚上市的代币,想要参与的读者务必仔细评估风险后再加入。
Raydium使用教程
1、打开TokenPocket,点击底部【发现】菜单,在【热门DApp】中打开Raydium。

2、首次使用Raydium需要点击界面右上角的菜单,在连接钱包界面中选择TokenPocket。

3、连接成功后,默认的是Swap的界面,和我们常用的Swap的操作没有太大区别,只需要选择兑换的代币和设置相应的数量后点击Swap即可弹出交易详情界面并执行签名。

4、Swap功能旁边还有Liquidity,同样也是非常熟悉的功能和界面,只需要把想加入流动性的2个代币种类和数量设置好之后就可以执行存入并得到LP凭证。界面左上角的菜单集成显示了Raydium所有的功能,也都是日常的一些DeFi功能,您可以根据自己的喜好和使用习惯来选择。

结语
Raydium 凭借迷因币狂潮,在上一轮的 DeFi Summer 之后又再创协议高峰,成为 Solana 生态重要的流动性提供者。未来,随着 Solana 上诸如 DePin、PayFi、链抽象等新兴项目的发展,Raydium 的地位也会愈来愈稳固,有望成长为像 Uniswap 一样庞大的 DeFi 协议,其后续发展值得继续关注。
以上就是什么是Raydium交易所?Raydium使用全教程的详细内容,更多关于Raydium的资料请关注币圈网其它相关文章!
